DPI-CR01
DPI : Suivi des lettres de liaison
Une contribution de Déborah DIB & Yoan JACQUEMIN du Groupe PSIH
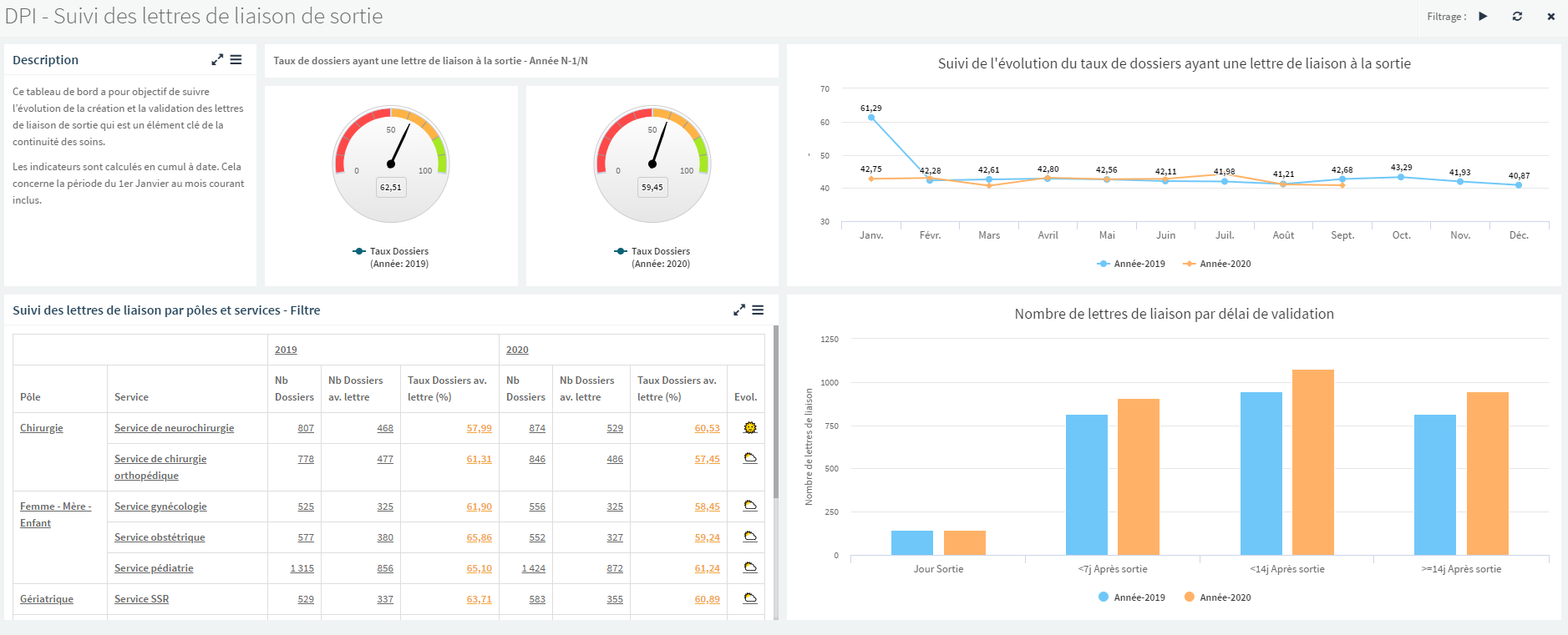
Depuis plusieurs années, la lettre de liaison de sortie fait l’objet d’un suivi particulier de la HAS au travers de son indicateur QLS.
Le décret de 2016 précise son contenu et surtout son caractère obligatoire dans le but d’améliorer la qualité de la continuité des soins. Ce tableau de bord permet aux établissements dont le DPI a été connecté à la plateforme BI de PSIH de suivre l’évolution des taux de dossiers ayant une lettre de sortie validée.
Ce tableau de bord synthétique permet de suivre l’évolution de cet indicateur annuellement, mensuellement et par Pôle et Service de l’établissement.
Dans le contexte d’un plan d’amélioration de l’établissement sur cet aspect, il devient alors possible de cibler plus efficacement les services à prioriser et le suivi d’avancement vers les objectifs fixés à chacun est simplifié.
De plus, une analyse des délais de validation est proposée, elle aussi pouvant être filtrée par temporalité et/ou service, afin d’évaluer les marges de progression et la criticité des retards à la remise des lettres de liaison.
Ce tableau de bord nécessite une connexion à la source de données d'une base de données DPI (par exemple : Hôpital Manager)







